近日,由中国化工教育协会主办的第三届全国大学生化工过程数字创新竞赛决赛在大连顺利举行。赛事吸引全国108支团队报名参加,经网评筛选,共有来自天津大学、浙江大学、南京工业大学、大连理工大学等本科院校的58支团队晋级决赛。经激烈角逐,由中国海洋大学化学化工学院林子昕副教授、伍联营教授指导的“浩海求索”团队斩获全国一等奖。

“浩海求索”团队合影
全国大学生化工过程数字创新竞赛由中国化工教育协会主办,是以数字创新为主题的全国性比赛,旨在推动化工高等教育内涵式发展,激发学科交叉融合内生动力,促进复合型、创新型人才培养,以应对新一轮科技革命和产业变革,服务国家战略和区域发展需求。

闭幕式颁奖现场
“浩海求索”团队由化学化工学院22级化学工程与工艺专业刘苗苗、张瑶琳、赵玉、陈春雪、田佳豪等5位本科生组成。参赛项目名称为“吸收稳定系统优化改造”。根据大赛任务书提供的吸收稳定系统相关工艺数据资料(包括工艺流程图、物料平衡表、设备一览表等关键数据),“浩海求索”团队完成了稳态建模、动态优化、图形组态、故障处理、开停车方案设计、操作及验证等多项任务,建立了该装置的“虚拟工厂”,提供了降本增效技术改造方案,满足了企业新员工培训的需求,并为后续装置节能优化、工艺技改等提供了模型基础。

“浩海求索”团队答辩现场
近年来,化学化工学院始终将大学生学科竞赛作为培养创新人才、提升实践能力的重要抓手,坚持以赛促学、以赛促教、以赛促创,构建了“全员参与、全程指导、全方位保障”的竞赛育人体系。近几年,学院组织学生参加“全国大学生化工设计竞赛”、“全国大学生化工实验竞赛”等国家级赛事30余项次,累计获奖200余人次。
此外,学院注重竞赛与教学的深度融合,将竞赛项目转化为教学案例,使学生在解决复杂工程问题的过程中夯实专业知识。未来,学院将持续优化“教-赛-研”协同机制,为培养高素质化学化工人才提供强有力支撑。


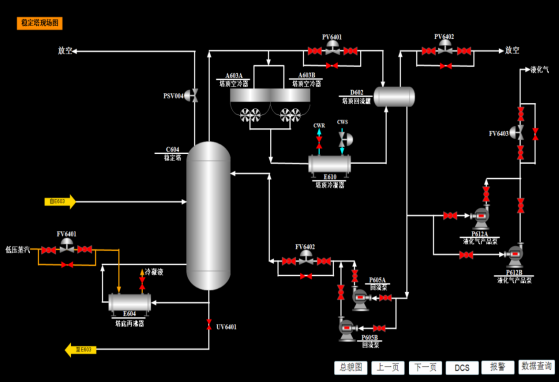
学生参赛作品截图(稳态建模与图形组态)
团队参赛心得:
能够代表学校参加第三届全国大学生化工过程数字创新竞赛,并获得全国一等奖我们深感荣幸。在竞赛中,我们团队始终秉持竞赛宗旨,通过线上与线下相结合的方式,及时讨论并解决遇到的问题,确保了各项任务的稳步推进,完成了稳态、动态、组态模型的建立,并在此基础上设计了降本增效方案、开停车方案和故障处理方案,圆满完成了比赛任务。
在这几个月辛苦备战中,我们深刻体会到了团队合作的重要性。团队成员之间相互支持、密切配合,充分发挥各自特长,集思广益,共同攻克难题。对于模型搭建和项目优化中遇到的问题,在老师的悉心指导和梳理下,我们逐一克服困难,顺利完成了搭建任务。通过这次比赛,我们不仅锻炼了化工专业知识应用迁移的能力,提高了数字建模能力,也增强了团队凝聚力和协作精神。
旅途中,重要的不是目的地,而是沿途的风景和看风景的心情。这次经历不仅是一次技术的挑战,更是一次团队成长与自我提升的宝贵机会。这段经历将深深铭刻于心,激励我们不断前行,勇敢面对未来的挑战。






